Tachyfy - Logiciel de lecture carte chronotachygraphe (100% local) Répondre
Fiche réduite de shaion
Statut : Déconnecté
Membre de niveau 2
Inscrit le : 01/11/2025 à 21h30
Messages: 11
Je suis développeur et conducteur routier, et j'en avais marre des logiciels de lecture de carte chrono qui :
- 💸 Vous font payer pour consulter VOS propres données
- ☁️ Envoient vos infos sur leurs serveurs (confidentialité ?)
- 🔒 Sont limités ou bourrés de pub
Du coup, j'ai créé Tachyfy : un logiciel 100% gratuit et sans abonnement.
✨ Ce que ça fait
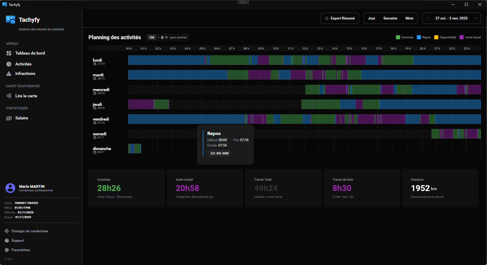
- 📊 Timeline visuelle de vos activités (conduite, repos, travail, dispo)
- 🚨 Détection automatique des infractions (4h30 conduite, pauses 6h/9h, travail de nuit)
- 📈 Statistiques complètes (heures, km, travail de nuit)
- 📁 Export Excel par période
- 👥 Multi-conducteurs (si vous partagez le PC)
- 🎨 Personnalisation (couleurs de la timeline)
- 🔄 Mise à jour automatique
- 🔐 Respect de votre vie privée
Aucune donnée ne quitte votre PC.
Tout est stocké localement, aucun compte à créer, aucun tracking.
Vos données vous appartiennent, point.
Prérequis : Windows 10/11 + Lecteur de carte USB (PC/SC)
💡 Pourquoi c'est gratuit ?
Parce que je pense que consulter ses propres données ne devrait pas coûter d'argent.
C'est un projet passion, et j'espère qu'il vous sera utile !
Si ça vous aide, un retour ou un partage fait toujours plaisir 😊
📸 Aperçu

Dernière version :
v1.0.12
Nouveautés :
Page Paramètres pour personnaliser les couleurs
Détection infractions (conduite 4h30, travail nuit >10h, pauses)
Export Excel corrigé (kilomètres précis)
Multi-conducteurs avec sélection au démarrage
N'hésitez pas si vous avez des questions ! 🚀
Edité par shaion Le 01/11/2025 à 22h25
Fiche réduite de Alain
Statut : Déconnecté
Membre de niveau 7
Groupe : Donateurs
Inscrit le : 28/05/2019 à 13h56
Messages: 335
Fiche réduite de Mickaël
Statut : Déconnecté
Créateur de projet
Groupe : Administrateur
Inscrit le : 22/01/2011 à 11h04
Messages: 13130
Fiche réduite de shaion
Statut : Déconnecté
Membre de niveau 2
Inscrit le : 01/11/2025 à 21h30
Messages: 11
Est-ce que tu envisages de faire un jour une version Linux ?
Salut, alors vraiment pas. Mais je peux voir pour que ça tourne sur Wine.
Je suis complètement seul sur le projet, et maintenir plusieurs versions ça risque de me prendre beaucoup trop de temps.
Fiche réduite de Mickaël
Statut : Déconnecté
Créateur de projet
Groupe : Administrateur
Inscrit le : 22/01/2011 à 11h04
Messages: 13130
Fiche réduite de shaion
Statut : Déconnecté
Membre de niveau 2
Inscrit le : 01/11/2025 à 21h30
Messages: 11
Fiche réduite de Alain
Statut : Déconnecté
Membre de niveau 7
Groupe : Donateurs
Inscrit le : 28/05/2019 à 13h56
Messages: 335
Fiche réduite de francisco
Statut : Déconnecté
Equipe de modération
Groupe : Régulateurs
Groupe : Donateurs
Groupe : Loyal +10 ans sur le site
Inscrit le : 14/01/2012 à 14h35
Messages: 2405
Fiche réduite de shaion
Statut : Déconnecté
Membre de niveau 2
Inscrit le : 01/11/2025 à 21h30
Messages: 11
Astuces :
Vous souhaitez suivre un sujet en particulier?
Mettez le sujet de votre choix dans vos favoris en cliquant sur disponible en bas de page, sur un sujet du forum
Vous pouvez gérer vos favoris en cliquant sur disponible sur le menu supérieur ou inférieur du forum
Vous pouvez aussi suivre un sujet par mail, ou messagerie privée, et alerter l'équipe en cas de problème, via le menu en bas de page lorsque vous êtes sur un sujet
